Fecha de inicio: 18/03/2024
Fecha de cierre: 27/03/2024
Feriados de Semana Santa: carnaval: 28 y 29 de marzo. Sprint corto
Objetivo del Sprint: Avanzar sobre nuevas funcionalidades fortaleciendo la operatoria de la plataforma.
Hitos
Definición de condiciones uso para las Líneas y sublíneas de Crédito
Prestamos extendidos
Calculo de Aranceles del servicio ante aprobación de factura y de préstamo extendido
Cambios y nuevas definiciones en la usabilidad de la plataforma
Reportería
Dashboard en la Consola del Comprador
Definición de condiciones uso para las Líneas y sublíneas de Crédito
Consola Lender
Actualmente en la sección de Compradores el Lender carga las Líneas de Crédito:
Se solicita realizar los siguientes cambios:
Cambiar Línea de crédito base por Sublínea base: Se mantiene el concepto de que es el monto asociado a las financiaciones a Compradores (Adelantos) y Proveedores (Prestamos) a través del Plan Base. La completa el Lender.
Agregar campo con el nombre Sublínea extensiones: El mismo se calcula por diferencia entre la línea total y la de sublinea base y debe ser un campo no editable.
La Línea de crédito total se mantiene tal cual esta. Es la suma de las dos anteriores y es completada por el Lender
Nota: Próximamente se podrían habilitaran nuevas sublíneas asociadas a nuevos planes: refinanciación, adelantos, extensiones cuotificadas o refinanciaciones cuotificadas.
Calculo de los disponibles
Los disponibles se calculan a partir de las líneas de crédito. En instancia inicial, el disponible es igual al total de la línea de crédito y luego cada préstamo otorgado disminuye el disponible y el pago de préstamo incrementa el disponible.
Aprobación de factura por parte del Lender (con disponible en la Línea Base). Día 0 de la financiación base.
¿Cómo se calcula?
Los montos de las diferentes facturas al otorgarse un prestamo de tipo Plan Base deben ir descontando Disponible de la Sublínea Base
Línea de crédito total = Sublinea base + Sublinea extensiones
Disponible sublinea base = Disponible anterior Sublinea base - Monto de factura
Disponible Línea de crédito total = Disponible de Sublinea base + Disponible Sublinea extensiones
¿Cuándo se ajustan los disponibles? Cuando el Comprador acepta la misma y el Prestamo queda en estado Pendiente
Ejemplo:
Sublínea Base: 1.000.000
Sublínea extensiones: 500.000
Línea de crédito total: 1.500.000
Disponible sublinea base: 1.000.000
Disponible sublinea extensiones: 500.000
Disponible linea de credito total: 1.500.000
Factura aprobada por 1.000 (1.5% de financiacion + 40% de traslado)
Línea de crédito total = Sublinea base + Sublinea extensiones
1.500.000 = 1.000.000 + 500.000
Nuevo Disponible sublinea base = Disponible Sublinea base - Monto de factura
999.000 = 1.000.000 - 1.000
Disponible Línea de crédito total = Disponible de Sublinea base + Disponible Sublinea extensiones
1.499.000 = 999.000 + 500.000
Ejecución del Préstamo, es decir, el Lender cobra el monto de la factura + monto por financiación. Día 90 de la financiación base sin extensiones.
¿Cómo se calcula?
Los montos abonados en concepto de cobro de préstamos en el Plan Base deben ir sumando al Disponible de la Sublínea Base
Línea de crédito total = Sublinea base + Sublinea extensiones
Nuevo Disponible sublinea base = Disponible Sublinea base + Monto de factura (cobro del préstamo)
Disponible Línea de crédito total = Disponible de Sublinea base + Disponible Sublinea extensiones
¿Cuándo se ajustan los disponibles? Cuando el Comprador ejecuta el Préstamo
Ejemplo:
Sublínea Base: 1.000.000
Sublínea extensiones: 500.000
Línea de crédito total: 1.500.000
Disponible sublinea Base: 999.000
Disponible sublinea extensiones: 500.000
Disponible linea de credito total: 1.499.000
Factura aprobada por 1.000
Monto financiamiento inicial: 9
Línea de crédito total = Sublinea base + Sublinea extensiones
1.500.000 = 1.000.000 + 500.000
Nuevo Disponible sublinea base = Disponible Sublinea base + Monto de factura (cobro del préstamo)
1.000.000 = 999.000 +1.000
Disponible Línea de crédito total = Disponible de Sublinea base + Disponible Sublinea extensiones
1.500.000 = 1.000.000 + 500.000
El Proveedor no abona el Préstamo dado que solicita una extensión del mismo. Día 1 de la financiación extendida (90 + n financiación base).
¿Cómo se calcula?
Los montos de los diferentes préstamos en los Planes extensión deben ir descontando de la Sublínea extensiones
Línea de crédito total = Sublinea base + Sublinea extensiones
Nuevo Disponible sublinea base = Disponible Sublinea base + Monto de factura (se cancela prestamo base)
Nuevo Disponible sublinea extensiones = Disponible Sublinea extensiones - Monto del Préstamo (incluye los intereses calculados para la financiación base)
Disponible Línea de crédito total = Disponible de Sublinea base + Disponible Sublinea extensiones
¿Cuándo se ajustan los disponibles? Cuando el Lender acepta la solicitud de extensión. Si la rechazara los disponibles quedan igual.
Ejemplo:
Sublínea Base: 1.000.000
Sublínea extensiones: 500.000
Línea de crédito total: 1.500.000
Disponible sublinea base: 999.000
Disponible sublinea extensiones: 500.000
Disponible sublinea credito total: 1.499.000
Factura aprobada por 1.000
Monto financiamiento inicial: 9
Línea de crédito total = Sublinea base + Sublinea extensiones
1.500.000 = 1.000.000 + 500.000
Nuevo Disponible sublinea base = Disponible Sublinea base + Monto de factura (se cancela prestamo base)
1.000.000 = 999.000 +1.000
Nuevo Disponible sublinea extensiones = Disponible Sublinea extensiones - Monto del Préstamo (incluye los intereses calculados para la financiación base)
498.991 = 500.000 - 1.009
Nuevo Disponible Línea de crédito total = Nuevo Disponible de Sublinea base + Nuevo Disponible Sublinea extensiones
1.498.991 = 1.000.000 + 498.991
Ejecución del préstamo extendido, es decir, el Lender cobra el préstamo + monto por financiación extendida.
¿Cómo se calcula?
Los montos abonados en concepto de cobro de préstamos en los Planes extensión deben ir sumando a la Sublínea extensiones
Línea de crédito total = Sublinea base + Sublinea extensiones
Nuevo Disponible sublinea extensiones = Disponible Sublinea extensiones + Monto del prestamo extendido
Disponible Línea de crédito total = Disponible de Sublinea base + Disponible Sublinea extensiones
¿Cuándo se ajustan los disponibles? Cuando el Comprador ejecuta el Préstamo
Ejemplo:
Sublínea Base: 1.000.000
Sublínea extensiones: 500.000
Línea de crédito total: 1.500.000
Disponible sublinea base: 1.000.000
Disponible sublinea extensiones: 498.991
Disponible sublinea credito total: 1.498.991
Factura aprobada por 1.000
Monto financiamiento extendido: 33.60
Línea de crédito total = Sublinea base + Sublinea extensiones
1.500.000 = 1.000.000 + 500.000
Nuevo Disponible sublinea extensiones = Disponible Sublinea extensiones + Monto del préstamo extendido
500.000 = 498.991 + 1.009
Disponible Línea de crédito total = Disponible de Sublinea base + Disponible Sublinea extensiones
1.500.000 = 1.000.000 + 500.000
Prestamos extendidos
Con la aceptación (con línea de crédito disponible) de la factura en forma automática por parte del Lender se genera un préstamo visualizado en ambas consolas en estado Pendiente.
Consola Comprador
En esta misma consola se deben hacer los siguientes cambios en los datos a mostrar:
Detalle
Nro. de factura
Proveedor
Monto factura
Fecha de emisión
Monto del préstamo
Fecha de vencimiento
Fecha de pago
Estado
Acciones
Se requiere además agregar en Acciones solo para los prestamos generados por un Plan Base (para un préstamo extendido no habrá posibilidad de pedir una nueva extensión) otra opción que se llama Solicitar extensión, es decir que le permita al Comprador pedir un Préstamo extendido.
Importante: debe haber un tiempo límite para solicitar una extensión. Aun cuando no tenemos definiciones en cuando a esto se propone que se desarrolle considerando la Fecha de Pago - xx días hábiles (tomar como ejemplo 5 días hábiles pero debe ser configurable) como fecha límite.
Superada la misma, la opción de Solicitar extensión debe quedar inhabilitada (griseada) y al querer seleccionarla mostrar un mensaje que diga Préstamo próximo a vencer.
Al solicitar la extensión se debe acceder a una pantalla con los Planes extensión vigentes incluidos en las condiciones comerciales activas para el Comprador con el Proveedor:
Titulo: Selección de Plan extensión
Mostrar las opciones de una forma similar a como hoy se detallan los planes agregando a la izquierda un botón de opción con el titulo Solicitar
Los datos a mostrar deben ser:
Nombre del Plan
Tasa nominal anual (TNA)
Tasa moratoria
Plazo
Solo es posible seleccionar una opción y al hacerlo se muestran los datos del plan seleccionado con el texto
Al seleccionar el presente plan estas solicitando el otorgamiento por parte del lender, siempre que tengas disponible en tu línea de crédito, de un préstamo extendido a [Plazo del plan] días desde el [Fecha de vencimiento Plan Base] debiendo cancelarlo en la fecha informada.
Información del financiamiento
Monto del préstamo (es el Monto del préstamo de la línea de préstamo inicial)
Fecha de emisión (del préstamo)
Fecha de pago (del préstamo)
Tasa nominal anual (TNA)
Monto total a pagar (se detalla a continuación la forma de calcularlo)
¿Cómo se calcula el Monto total a pagar ?
((TNA/Días del año) * Plazo del plan) * Monto total de la línea de Préstamo inicial + Monto total de la línea de Préstamo inicial
Para días del año se considera 360 días
Al Aceptar la solicitud del Préstamo, se habilita un nuevo registro (es decir quedan dos) con los siguientes datos:
Detalle
Nro. de factura (se repite dato del registro original)
Proveedor (se repite dato del registro original)
Monto factura (se repite dato del registro original)
Fecha de emisión (del préstamo extendido)
Monto del préstamo (es el Monto del préstamo de la línea de préstamo inicial)
Fecha de vencimiento (del préstamo extendido)
Fecha de pago (en blanco hasta que se pague)
Estado (Creado)
Acciones (solo Ejecutar por ahora)
Para un préstamo extendido el Detalle debe tener los siguientes datos:
Monto del préstamo
Fecha de pago
Tasa nominal anual (TNA)
Monto total a pagar
El registro del Préstamo base debe quedar como esta originalmente (mismo estado) hasta tanto el Lender apruebe o rechace el Préstamo extendido.
Consola Lender
En esta misma consola se deben hacer los siguientes cambios en los datos a mostrar:
Detalle
Nro. de factura
Comprador
Monto factura
Fecha de emisión
Monto del préstamo
Fecha de vencimiento
Fecha de cobro
Estado
Acciones (campo nuevo). Aprobar o Rechazar. Solo habilitadas para los Prestamos no generados por el Plan Base
Al solicitar el Comprador un préstamo extendido se habilita un nuevo registro (es decir, quedan dos) con los siguientes datos:
Detalle
Nro. de factura (se repite dato del registro original)
Proveedor (se repite dato del registro original)
Monto factura (se repite dato del registro original)
Fecha de emisión (del préstamo extendido)
Monto del préstamo (es el Monto del préstamo de la línea de préstamo inicial)
Fecha de vencimiento (del préstamo extendido)
Fecha de pago (en blanco hasta que se pague)
Estado Creado
Acciones : Aprobar o Rechazar. Solo habilitadas para los Prestamos no generados por el Plan Base
El registro del Préstamo base debe quedar como esta originalmente (mismo estado) hasta tanto el Lender apruebe o rechace el Préstamo extendido.
Si el Lender rechaza la solicitud debe aparecer un cuadro parecido al de rechazo de factura
Con los siguientes datos:
Monto del préstamo
Fecha de cobro
Tasa nominal anual (TNA)
Monto total a cobrar
Para los rechazos se incluye solicitar el motivo del mismo.
El estado del nuevo registro debe pasar a Rechazado y se mantiene el Pendiente del original. En ambos casos Se deben deshabilitar las Acciones.
Si el Lender acepta la solicitud debe aparecer un cuadro parecido al de rechazo de factura pero con el titulo
¿Deseas aceptar esta solicitud?
Con los siguientes datos:
Monto del préstamo
Fecha de cobro
Tasa nominal anual (TNA)
Monto total a cobrar
Importante: Al aceptar la solicitud:
Se deben actualizar las líneas de crédito
Nuevo Disponible sublinea base = Disponible Sublinea base + Monto de factura (se cancela prestamo base)
Nuevo Disponible sublinea extensiones = Disponible Sublinea extensiones - Monto del Préstamo (incluye los intereses calculados para la financiación base)
Disponible Línea de crédito total = Disponible de Sublinea base + Disponible Sublinea extensiones
Se deben actualizar los Estados de ambos registros de Prestamos
Para el registro inicial sobre el que se solicito la extensión se deben hacer los siguientes cambios:
Cambiar el estado Pendiente por el nuevo Extendido
Completar el dato de Fecha de pago con la fecha de aprobación del préstamo extendido
Deshabilitar las opciones en Acciones
El estado del nuevo registro debe pasar a Pendiente y se debe deshabilitar las Acciones
Se deben generar los Aranceles asociados a la extensión. Ver el punto 3 de Calculo de Aranceles del Servicio
Consola Comprador
Si el Lender rechaza la solicitud de extensión el Comprador ve el estado de la misma
Para las rechazadas se incluye el motivo del rechazo.
Al ingresar al Detalle el titulo debe ser Información de solicitud con los siguientes datos:
Monto del préstamo
Fecha de pago
Tasa nominal anual (TNA)
Monto total a pagar
El estado del nuevo registro debe pasar a Rechazado y se mantiene el Pendiente del original
Si el Lender acepta la solicitud ve en el detalle con los siguientes datos:
Información del financiamiento
Monto del préstamo (es el Monto del préstamo de la línea de préstamo inicial)
Fecha de emisión (del préstamo)
Fecha de pago (del préstamo)
Tasa nominal anual (TNA)
Monto total a pagar (se detalla a continuación la forma de calcularlo)
Importante: Al aceptar la solicitud:
Se deben actualizar los Estados de ambos registros de Prestamos
Para el registro inicial sobre el que se solicito la extensión se deben hacer los siguientes cambios:
Cambiar el estado Pendiente por el nuevo Extendido
Completar el dato de Fecha de pago con la fecha de aprobación del préstamo extendido
Deshabilitar las opciones en Acciones
El estado del nuevo registro debe pasar a Pendiente y se debe habilitar en Acciones la opción de Ejecutar
Calculo de Aranceles del servicio ante aprobación de factura y de préstamo extendido
La aceptación de la factura por parte del Comprador en su Consola deriva en:
La misma aparezca como Aprobada en forma automática en la Consola del Lender si el Comprador tiene disponible en su Línea de Crédito base.
La misma aparezca como Aprobada sin financiamiento en forma automática en la Consola del Lender si el Comprador NO tiene disponible en su Línea de Crédito base.
Solo en el caso de una Factura Aprobada se genera al mismo tiempo:
Alta de un Adelanto al Proveedor
Alta de un Préstamo
Calculo y presentación de comisiones y fees con montos y fecha de pago por parte del Lender
Para este ultimo punto se generaran tres registros en el detalle de Aranceles:
Fee procesamiento Base Lend2b
En cada financiación base al Comprador, Lend2B cobrará el 0,15% del valor de cada factura en concepto de Fee por procesamiento.
El Fee Base deberá ser abonado por el Lender a los XX días resultantes de Fecha de emisión de la factura + dias del Periodo Inicial (en la configuración del plan base). En la configuración actual es a los 30 días de emitida la factura.
¿Cómo se calcula ?
Monto de factura * 0.15%
Fee procesamiento Base AMEX
Adicionalmente en cada financiación base al Comprador, Amex cobrará el 0,16% del valor de cada factura en concepto de Fee por procesamiento.
El Fee Base deberá ser abonado por el Lender a los XX días resultantes de Fecha de emisión de la factura + dias del Periodo Inicial (configuración del plan base). En la configuración actual es a los 30 días de emitida la factura.
¿Cómo se calcula ?
Monto de factura * 0.16%
Comisión Base
En cada financiación base , Lend2B cobrará el 0,04% del valor de cada factura en concepto de Comisión.
La Comisión Base deberá ser abonada por el Lender a los XX días resultantes de Fecha de emisión de la factura + días del Periodo Inicial + días del período de financiación (configuración del plan base). En la configuración actual es a los 90 días de emitida la factura.
¿Cómo se calcula ?
Monto de factura * 0.04%
La aceptación de un Préstamo extendido por parte del Lender genera el calculo de comisiones y fees extendidos con montos y fecha de pago por parte del Lender
Se generaran dos registros en el detalle de Aranceles:
Fee procesamiento Extendido Lend2B
En cada financiación extendida al Comprador (préstamos extendidos luego de la finalización del plan base), Lend2B cobrará el 1,86% (tasa nominal anual) en concepto de Fee por procesamiento, de lo que se cobre al Comprador.
El Fee Extendido deberá ser abonado por el Lender al momento en el que se aprueba el préstamo extendido.
¿Cómo se calcula ?
((1,86%/Días del año) * Días de extensión) * Monto total financiamiento
El Monto total de financiamiento esta formado por el Monto de la Factura + Intereses generados por la financiación base.
Para días del año se considera 360 días
Comisión extendida
En cada financiación extendida al Comprador (préstamos extendidos luego de la finalización del Plan Base), Lend2B cobrará el 10% (valor anual) de los intereses aplicados por el Lender en concepto de comisión.
La Comisión Extendida deberá ser abonada por el Lender el día de finalización del plazo del préstamo extendido.
¿Cómo se calcula ?
((TNA%/Días del año) * Días de extensión) * Comisión (10%)* Monto total financiamiento
El Monto total de financiamiento esta formado por el Monto de la Factura + Intereses generados por la financiación base.
Para días del año se considera 360 días
Cambios y nuevas definiciones en la usabilidad de la plataforma
Consola Lender
Alta de Comprador y Proveedor
En ambas pantallas se solicita reordenar los campos a completar de la siguiente forma:
Nombre de la entidad
Cuenta bancaria
Tipo de documento entidad (reemplazar pasaporte por RUT)
Nro. de documento entidad
Nombre usuario
Apellido usuario
Cargo usuario
Correo electrónico
Tipo de documento usuario (reemplazar pasaporte por RUT)
Nro. de documento usuario. Como validar el nro. de RUT ? https://dev.to/fdograph/como-validar-un-rut-chileno-5335
Se solicita incluir en Acciones un icono que permita hacer modificaciones en algunos de los datos asociados a Compradores y Proveedores. La selección de esta acción debe dirigir a la misma pantalla que se utiliza para dar el alta habilitando algunos campos. El resto debe quedar griseado pero mostrando el dato cargado en el proceso de alta.
Se deben modificar los títulos por Modificar comprador y Modificar Proveedor
Los campos que deben permitir la actualización o modificación de datos son los siguientes:
Cuenta bancaria
Nombre usuario
Apellido usuario
Cargo usuario
Correo electrónico
Tipo de documento usuario
Nro. de documento usuario
En la opción Compradores del Menú
Los campos deben ser los siguientes:
Entidad
Administrador
Correo electrónico
Línea de crédito asignada
Disponible
Consumido
Estado
Acciones
Consola Proveedor
En la opción Compradores del Menú
Los campos deben ser los siguientes:
Entidad
Administrador
Correo electrónico
Monto facturas financiadas (suma del total de las facturas con estado Aprobada por parte del Lender)
Monto de facturas no financiadas (suma del total de las facturas aprobadas por el Comprador sin línea de crédito)
Estado
Reporteria
Dentro de la sección de Reportes de la Consola Lender se irán agregando distintos reportes asociados al seguimiento y conciliación de transacciones mas que a la operación en si.
Se solicita incluir las siguientes secciones actuales:
Facturas
Aranceles del Servicio
Cuando el Lender quiera acceder a alguno de los reportes habilitados deberá seleccionarlo pensionándose primero en Reportes para luego ir al reporte en cuestión.
A titulo de ejemplo se muestra como se armó en un principio la opción de Planes, los de Base y Extensión. (submenú).
Una vez que el Lender selecciona que reporte quiere ver debe acceder al detalle actual tanto de Facturas como de Aranceles del Servicio
Al menos por el momento deshabilitar el botón de Ejecutar selección y Acciones en la pantalla de Aranceles del Servicio.
La visualización de estas dos pantallas se mantiene permitiendo ver al Lender una Factura o Arancel en particular accediendo a Detalle.
Si quisiera descargar un listado tanto de Facturas como de Aranceles del Servicio se debe habilitar un botón de Descargar que permita bajar la información en formato Excel.
Importante: Se debe poder permitir la descarga de registros con la aplicación de filtros
Al seleccionar el botón de descarga se debe solicitar el mes (al menos por ahora solo se brindara información a mes cerrado) tanto meses pasados como próximos (solo aplica para los Aranceles. Propuesta: 6 meses para adelante)
Para las Facturas tomar la fecha de emisión para la selección del mes
Para los Aranceles tomar la fecha de ejecución para la selección del mes
Si no hubiera registros para el mes seleccionado debería aparece un mensaje que diga No hay información para el período seleccionado.
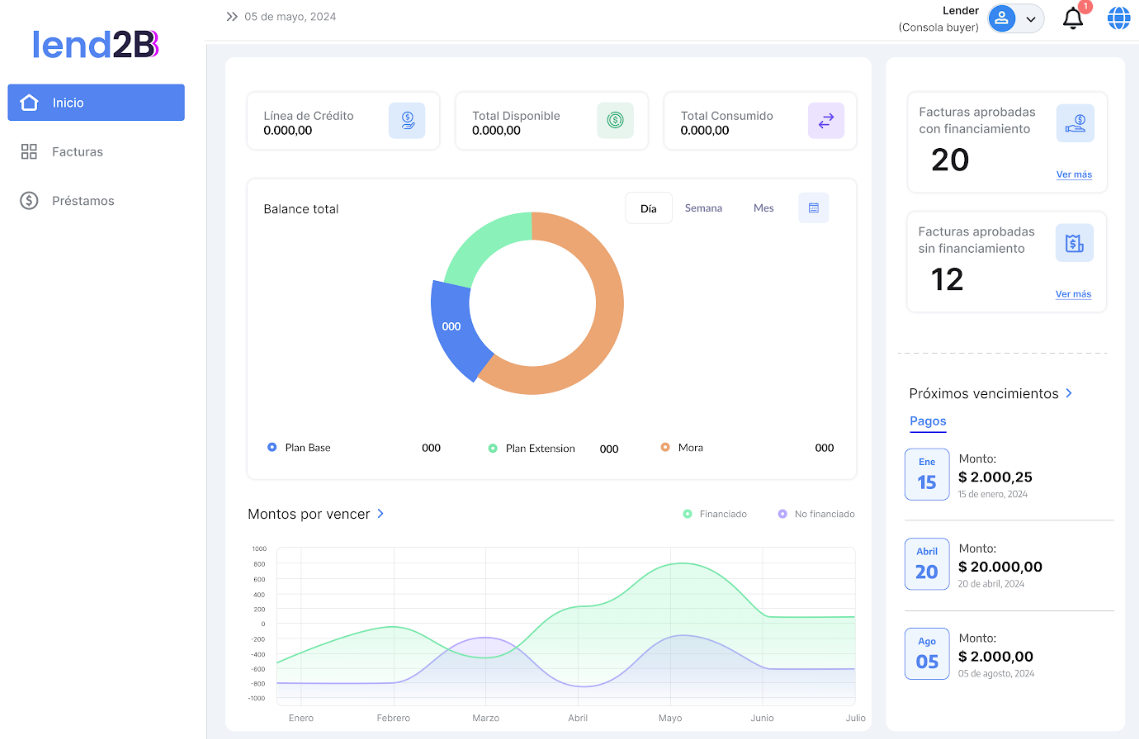
Dashboard en la Consola del Comprador
Al acceder a la Consola del Comprador debe poder visualizar un resumen de la operación del mismo. Se avanza con una primera versión tomando como referencia lo diseñado para la Consola del Lender.
Se detallan los datos a mostrar:
En la parte superior se muestran los datos de la sumatoria de los Limites de Crédito del Comprador, lo disponible y lo consumido. Tomar ese orden.
En la parte central se muestra el balance entre Plan Extensión (financiación extendida asignada), Plan Base (financiación base asignada) y Mora (financiación base o extendida). Se solicita poder filtrar por día, semana y mes. Mismo grafico que el Dashboard del Lender pero a nivel Comprador
Debajo se muestra un grafico de líneas que permita visualizar la evolución de los prestamos con y sin financiación pudiendo posicionarse en cualquier lugar de los gráficos y mostrar los valores correspondientes.
La información en la parte superior derecha debe mostrar en el primer recuadro la cantidad de facturas no financiadas (aprobadas sin financiamiento por el Lender). El recuadro de abajo la cantidad de facturas (prestamos) financiadas (aprobadas con financiamiento por el Lender).
En Próximos vencimientos se debe mostrar dos hojas. La primera mostrando la información de próximos vencimientos de montos sin financiación (facturas no financiadas) y la segunda mostrando los próximos vencimientos de prestamos (montos con financiación). Mostrar los tres primeros ordenados por fechas.













