Valeria Melchior Maite AnayaJuan Robles
Fecha de inicio: 04/04/2025
Fecha de cierre: 17/04/2025
Objetivo del Sprint: Actualizar la operatoria en base a las nuevas definiciones del Negocio
Tabla de contenidos
- 1. Gestión de gastos administrativos
- 2. Actualización en aplicación de calculo de mora
- 3. Impacto de Aceleración sobre Liquidaciones
- 4. Impacto en la Reporteria de los cambios en los flujos de extensión y refinanciación
- 5. Actualización de Alta de Mercado para procesos de pago
- 6. Impacto del cambio de Estado a Inactivo de un Comprador
- 7. Impacto en los Dashboards de los cambios en los flujos de extensión y refinanciación
1. Gestión de gastos administrativos
1.1 Actualización de gastos administrativos
Se solicita avanzar en los desarrollos que permitan la edición del importe asociado a los Gastos administrativos.
1.1.1 Alta de gastos administrativos
En la pantalla de alta de una Asociación, luego del campo de Gastos administrativos se deben agregar dos nuevos campos para la carga de fechas de inicio y de finalización de vigencia del importe de los gastos administrativos.
A tener en cuenta:
La fecha de inicio no puede ser anterior a la fecha de carga del campo de Gastos administrativos. Por default se carga esa fecha pero puede ser modificada hacia adelante. Si fuera posterior debe aplicar a los Prestamos que pasan a estado Moroso luego de la fecha de inicio.
La fecha de fin de vigencia no puede ser anterior a la fecha de carga del campo de Gastos administrativos. Por default se deja el campo en blanco. Si se completara el mismo, cuando se llega a la fecha de fin de vigencia, no se debe poder aplicar a a los Prestamos que pasan a estado Moroso antes de la fecha de finalización.
1.1.2 Edición de gastos administrativos
Al editar una Asociación, se solicita habilitar la modificación de:
Campo Gastos administrativos (manteniendo las mismas características definidas en el alta). Se debe poder modificar el importe o dejar el original
Fecha de inicio de vigencia del campo de Gastos administrativos. Se debe tener en cuenta:
No puede ser anterior a la fecha actual
No puede ser anterior a la fecha de inicio de vigencia original.
Fecha de fin de vigencia del campo de Gastos administrativos. Puede estar en blanco (no tenia fecha de finalización) o tener una fecha ya cargada. Se debe tener en cuenta:
No puede ser anterior a la fecha actual
No puede ser anterior a la fecha de inicio de vigencia.
Importante: Se debe guardar la información asociada a la edición de los Gastos administrativos
1.2. Reportes de gastos administrativos
Por definición del Negocio, se aplica un importe diario en concepto de gasto administrativo por Comprador que se encuentre en situación de mora, durante la cantidad de días que permanezca en esta situación.
Los días se contabilizan como días corridos desde la Fecha de vencimiento + 1 día
A los fines de implementación, se facturará desde Administración al cierre de cada mes calendario, el resultado de multiplicar el importe diario de gasto administrativo por la cantidad de días que un determinado Comprador estuvo en situación de mora, aplicando los impuestos correspondientes.
En base a estas definiciones se solicita el desarrollo de dos Reportes a disponibilizar en la Consola de Lapachos Lending:
Reporte de gastos administrativos mensuales
Reporte de días de mora mensuales por comprador y por préstamo
La opción de Reportes de gastos administrativos debe estar luego del de Movimiento de fondos y antes del de Aranceles del servicio
Cuando se selecciona el mismo se deben un modal similar al siguiente:
En el cual se pueda seleccionar entre dos opciones:
Gastos administrativos por Comprador
Días de mora por Comprador y Préstamo
Para luego seleccionar el año y el mes a mostrar.
En ambos casos y a diferencia de los Reportes restantes, la información considerada en cada reporte debe mostrarse a mes vencido.
Ejemplo:
Desde el 01/03/2025 al 31/03/2025 se muestra la información de gastos administrativos de Febrero 2025
A partir del 01/04/2025 y durante todo el mes se muestra la información de gastos administrativos de Marzo 2025
1.2.1 Reporte de gastos administrativos mensuales
Este reporte debe mostrar los Importes a facturar por Lapachos Lending a los Compradores que estuvieron en condición de mora en al menos un día del mes para al menos uno de sus Prestamos.
Se debe disponibilizar la información de los últimos 12 meses de operación.
Los datos a incluir en esta pantalla son:
Titulo: Reporte de gastos administrativos del mes de [Mes seleccionado] + [Año seleccionado]
Las columnas a incluir deben ser las siguientes:
Comprador
Días de mora
Importe de Gastos Administrativos diario (a tomar el Importe del campo de Gastos administrativos vigentes al ultimo día del mes).
Percepciones (si aplicar)
Importe a facturar (Días de mora x importe de Gastos Administrativos diario + Percepciones)
Los filtros a considerar deben ser los siguientes:
Comprador
Incorporar la opción de descargar:
¿Cómo calcular los días de mora?
Cada día del mes se debe comprobar si para un Comprador alguno de sus Prestamos esta en estado Moroso
Si es así, independientemente de la cantidad de Prestamos en esa condición ese día se marca 1 día de mora
Con el mes finalizado se cuentan la cantidad de días de mora
Ejemplo:
Comprador 1
Tiene 6 Prestamos
Del total tiene 5 Prestamos que para el mes de marzo estuvieron en mora en algún momento
El total de días de mora es de 25
Para uno de los Prestamos, se llega al 31/03 en mora sin haber abonado. Si se mantiene la mora se inicia la cuenta de días de mora desde el 01/04
Se adjunta calculo del ejemplo
En base al calculo anterior, el Reporte mensual debe mostrar lo siguiente:
1.2.2 Reporte de días de mora por comprador y por préstamo
Este reporte debe mostrar el detalle por comprador que haya tenido al menos un día de mora en alguno o todos sus prestamos
Los datos a incluir en esta pantalla son:
Titulo: Reporte de días de mora de [Mes seleccionado] + [Año seleccionado]
Las columnas a incluir deben ser las siguientes:
Comprador
Nro. de Factura
Fecha de emisión
Fecha de vencimiento
Fecha de cobro
Días de Mora
Los filtros a considerar deben ser los siguientes:
Comprador
Nro. de Factura
Incorporar la opción de descargar:
En base al ejemplo anterior el Reporte debe mostrar lo siguiente:
1.3. Ajuste en el calculo del Importe a pagar
Teniendo en cuenta que los Gastos administrativos serán facturados desde Administración al cierre de cada mes calendario se solicita eliminar el importe calculado de los mismos del Importe a pagar por el Comprador cuando un Prestamos en particular cae en mora.
Hasta el momento el Importe a pagar estaba compuesto por:
Importe del Préstamo
Intereses por mora
Percepciones sobre intereses por mora
Gastos administrativos
Percepciones sobre gastos administrativos
A partir de las nuevas definiciones, el Importe a pagar estaba compuesto por:
Importe del Préstamo
Intereses por mora
Percepciones sobre intereses por mora
Se ajusta el ejemplo incluido en el Sprint 29 con el ajuste en los cálculos
2. Actualización en aplicación de calculo de mora
Actualmente el calculo de mora para Prestamos o Importes no extendidos/refinanciados no se aplica en las siguientes situaciones:
Cuando Lapachos Lending no acepta un pago informado
Cuando una TX automática de pago es rechazada por error en la cuenta origen.
2.1 Lapachos Lending no acepta un pago informado
Como se desarrolló en Sprints anteriores, independientemente del estado del Préstamo (Aprobado o Moroso) cuando el Comprador informa un pago (incluyendo o no la mora por los días de incumplimiento), el mismo debe pasar a Pago informado.
Modificación a implementar
A diferencia de lo que pasa en la operatoria actual, el estado Pago informado NO debe frenar el calculo de la mora (si corresponde), es decir, el Importe a pagar sigue considerando los intereses por mora y percepciones.
---> Si Lapachos Lending valida el pago (Acepta la tarea de Confirmación de cobros recibida) el Préstamo pasa de Pago informado a Pago confirmado.
---> Si Lapachos Lending NO valida el pago (Rechaza la tarea de Confirmación de cobros recibida) el Préstamo pasa de Pago informado a Pago no confirmado.
Modificación a implementar
A diferencia de lo que pasa en la operatoria actual, el estado Pago no confirmado NO debe frenar el calculo de la mora (si corresponde), es decir, el Importe a pagar sigue considerando los intereses por mora y percepciones.
Por otro lado, se debe eliminar en la tarea de Confirmación de prestamos cobrados el campo del motivo del rechazo dado que por definición del Negocio el único motivo por el cual se puede rechazar el pago es que el importe informado no sea correcto.
Cuando el Préstamo pasa a Pago no confirmado, se debe habilitar nuevamente la acción de Informa pago manteniendo el estado de pago no informado para el Préstamo y actualizando diariamente los intereses por mora.
Esto implica que se debe eliminar la tarea Confirmación de prestamos pagados de la sección de Solicitudes a completar en la Consola del Comprador
Por definición de Negocios, cuando un pago no fue confirmado por Lapachos Lending, debe existir una negociación fuera de las consolas. En el mientras tanto se mantiene el cálculo por mora.
2.2 Rechazo en TX por error en la cuenta origen
Como se desarrollo en el Sprint 21, cuando al llegar la fecha de vencimiento la ejecución de la TX de pago es rechazada debido a que no se logra hacer el debito en la cuenta informada por el Comprador:
La TX pasa al estado Pago rechazado - Error cuenta origen
El Préstamo pasa a Pago no confirmado (tanto en la Consola del Comprador como en la Consola del Lender).
El icono usado para Informar pago en la Consola del Comprador se mantiene deshabilitado.
Los iconos de Solicitar extensión o refinanciación deben estar deshabilitados.
Desde la Consola de Lapachos Lending se genera la tarea de Actualización de cuenta bancaria permitiendo o no al Comprador la opción de informar el pago para el Préstamo en particular.
Modificación a implementar
A diferencia de lo que pasa en la operatoria actual, el estado Pago no confirmado NO debe frenar el calculo de la mora (si corresponde), es decir, el Importe a pagar sigue considerando los intereses por mora y percepciones.
Por otro lado, por definición de Negocios, cuando el Comprador informa la nueva cuenta, la misma se utilizara para los demás Prestamos futuros con estado Aprobado. El Préstamo con estado Pago no confirmado (el actual) siempre se debe abonarse en forma manual.
De esta forma se solicita eliminar en la tarea de Actualiza la cuenta bancaria en la Consola de Lapachos Lending, la selección Habilitar la opción de informar pago.
Dentro de la sección Solicitudes a completar el Comprador accede a la tarea de Actualización de cuenta bancaria
Como se mencionó anteriormente, el Comprador solo informa la nueva cuenta y la misma se utilizará para los demás Prestamos futuros con estado Aprobado. El Préstamo con estado Pago no confirmado (el actual) siempre se debe abonarse en forma manual.
Se solicita eliminar en la tarea de Actualización de cuenta bancaria en la Consola del Comprador la opción de Informar pago.
Cuando impacta el cambio en la cuenta, se deben pasar al estado Pago cancelado todas las TXs Prestamos en estado Aprobado, generando nuevas TXs con el dato de la nueva cuenta en estado Pago programado asociándolas a los mismos Préstamos.
Por otro lado se debe habilitar el icono de Informar pago manteniendo el estado de pago no informado para el Préstamo y actualizando diariamente los intereses por mora.
3. Impacto de Aceleración sobre Liquidaciones
Se detalla a continuación el impacto sobre las Liquidaciones en estado Aprobado o Pago no confirmado de la acción de acelerar los vencimientos de los Prestamos asociados.
Como se desarrolló en el Sprint 29 cuando se acelera un Préstamo:
Todo Préstamo (base, extendido o refinanciado), con la Liquidación asociada (mismo Nro. de Factura) en estado Aprobado o Pago no confirmado (es decir, NO abonada aun al Proveedor) pasa al estado Rechazado.
De la misma forma, la Liquidación en si también pasa al estado Rechazado
La Factura pasa del estado Aprobada con financiamiento a Aprobada sin financiamiento
3.1 Esquema de notificaciones
Cuando un Préstamo pasa a estado Moroso (día de vencimiento + 1 día) se debe generar notificaciones hacia el Comprador y hacia Lapachos Lending mediante distintos mails que indiquen que la situación del Préstamo en cuestión debe ser regularizada.
De la misma forma que se desarrollaron notificaciones hacia Lapachos Lending y el Comprador mediante distintos mails que indiquen que la situación del Préstamo en mora debe ser regularizada, se debe notificar al Prestador la aceleración realizada y el efecto de la misma sobre las Liquidaciones pendientes de cobro.
Único mail: Se envía SOLO si Lapachos Lending completó la tarea de Acelerar vencimiento y cuando hay Liquidaciones pendientes de cobro.
Titulo: Liquidaciones pendientes de cobro
Texto:
Teniendo en cuenta que no se ha regularizado la situación de morosidad del préstamo sobre la Factura [Nro. de Factura] a favor de [Nombre del Comprador], se han rechazado las liquidaciones pendientes debiendo gestionar el cobro de las mismas directamente con [Nombre del Comprador].
Haz click en el botón para ingresar a la plataforma
Botón de acceso. Se debe poder ingresar
3.2 Impacto sobre los procesos de pago
Proceso manual
Si el proceso de pago es manual no existe impacto significativo dado que:
Para las Liquidaciones no abonadas que pasan al estado Rechazado se inhabilita el Informar pago
Proceso automático
Si el proceso de pago es automático el impacto es significativo dado que:
Para las Liquidaciones aun no pagadas en estado Aprobado o Pago no confirmado que pasan a Rechazadas, se deben pasar al estado Pago cancelado todas las TXs asociadas a las mismas.
4. Impacto en la Reporteria de los cambios en los flujos de extensión y refinanciación
A continuación se detallan los cambios a realizar en cada uno de los Reportes en base a las modificaciones desarrolladas en el Sprint 29
4.1 Reporte de Facturas
No se requiere realizar cambios en este Reporte teniendo en cuenta las modificaciones en los flujos y procesos de extensiones y refinanciaciones
4.2 Reporte de Prestamos
Se requiere realizar cambios en este Reporte teniendo en cuenta las modificaciones en los flujos y procesos de extensiones y refinanciaciones.
Se adjunta Excel con ejemplo de Reporte. Se deben agregar las siguientes columnas (marcadas en color verde) a la versión actual:
Percepciones
Importe total a cobrar
4.3 Reporte de Liquidaciones
No se requiere realizar cambios en este Reporte teniendo en cuenta las modificaciones en los flujos y procesos de extensiones y refinanciaciones
4.3 Reporte de Movimiento de fondos
Se requiere realizar cambios en este Reporte teniendo en cuenta las modificaciones en los flujos y procesos de extensiones y refinanciaciones.
Se adjunta Excel con ejemplo de Reporte plasmando tres escenarios de movimiento de fondos:
Primer escenario: Se paga la Liquidación y el Préstamo base al vencimiento de ambos
Segundo escenario: Se paga la Liquidación y se aprueba un Préstamo extendido
Tercer escenario: Se paga la Liquidación, el Préstamo extendido pasa a moroso y se aprueba un Préstamo refinanciado
Se deben agregar las siguientes columnas (marcadas en color verde) a la versión actual:
Importe no extendido o refinanciado
Percepciones
Importe total a cobrar
4.4 Reporte de Aranceles del servicio
No se requiere realizar cambios en este Reporte teniendo en cuenta las modificaciones en los flujos y procesos de extensiones y refinanciaciones
5. Actualización de Alta de Mercado para procesos de pago
Actualmente la selección de un Riel de pago al dar de Alta un Mercado no tiene impacto sobre ninguno de los procesos de pago asociados a la operatoria en las Consolas.
Se requiere avanzar en los desarrollos asociados a la correlación entre los datos cargados en el Alta de un Mercado y el procedimiento a aplicar al momento de pagar una Liquidación y/o cobrar un Préstamo
5.1 Definición de Negocios
Desde Negocios se define que:
La selección de un Riel de pagos es optativa y si se realiza aplicará sobre los procesos de pago y cobro asociados:
Liquidaciones en estado Aprobado
Prestamos en estado:
Aprobado
Extensión pre aprobada
Refinanciación pre aprobada
La opción de Informar pago aplica siempre sin posibilidad de cambio sobre todos los procesos de pago de:
Liquidaciones en estado Pago no confirmado por:
TX automática rechazada por error en cuenta origen
TX automática rechazada por falta de fondos luego de los reintentos definidos en la Política de reintentos
TX automática rechazada por error técnico luego de los reintentos definidos en la Política de reintentos
Prestamos en estado:
Moroso para cualquiera de las situaciones detalladas anteriormente
Pago no confirmado por:
TX automática rechazada por error en cuenta origen
TX automática rechazada por falta de fondos luego de los reintentos definidos en la Política de reintentos
TX automática rechazada por error técnico luego de los reintentos definidos en la Política de reintentos
Si no se opta por un Riel de pagos, todos los procesos de pago deben ir por el proceso manual de informar el pago
5.2 Actualización de datos a cargar en Alta de Mercado
Al acceder a la pantalla de Alta de Mercado, reemplazar el campo de Riel de pagos por un diseño similar al siguiente:
Las opciones a seleccionar deben ser:
Shinkansen (o el riel de pagos definido)
Informar pagos
Si no completan uno o ninguno de los campos debe aparecer el siguiente mensaje
Importante: Debe ser posible seleccionar un Riel de pagos solo para un tipo de operación
Ejemplo:
Para las Liquidaciones en estado Aprobado se utiliza un Riel de pagos. Para los Prestamos en cualquier estado se avanza sobre procesos manuales
6. Impacto del cambio de Estado a Inactivo de un Comprador
Actualmente un Comprador pasa al estado Inactivo en forma automática por:
Un Préstamo a su favor pasa a Moroso
Vencimiento del Contrato
Vencimiento de la Carpeta crediticia
Se pueden agregar otras situaciones en el futuro
6.1 Inactivo por Préstamo en mora
6.1.1 Liquidaciones pagadas
Como se desarrolló en el Sprint 29, luego de pasadas 72 horas del pase de Moroso del Préstamo y de Inactivo del Comprador sin la acción de Informar pago o Verificar pago por parte de Lapachos Lending, se debe habilitar una nueva acción en Prestamos de la Consola de Lapachos Lending con el nombre Acelerar vencimientos
Al seleccionar la opción Acelerar vencimientos, automáticamente aplica la fecha actual sobre los Prestamos en estado Aprobado o Extensión pre aprobada (es decir no vencidos) con Liquidaciones en estado Pago confirmado
NO hay cambios en las líneas de crédito
6.1.2 Liquidaciones no pagadas
Si la Liquidación asociada (mismo Nro. de Factura) esta en estado Aprobado o Pago no confirmado (es decir, NO fue abonada aun al Proveedor):
La Liquidación pasa al estado Rechazado
Si el Préstamo asociado esta en estado Aprobado pasa a Rechazado
Si el Préstamo asociado esta en estado Extensión pre aprobada ambas líneas pasan a Rechazado
En ambos casos, si aplica el proceso automático, se cancelan las TXs de pago asociadas a los Prestamos y Liquidaciones pasando del estado Pago programado a Pago cancelado.
Adicionalmente, la Factura debe pasar del estado Aprobada con financiamiento a Aprobada sin financiamiento
Hay cambios en las líneas de crédito
# Si el Préstamo que pasa de Aprobado a Rechazado es base
Nuevo Disponible sublinea base= Disponible Sublinea base + Importe del Préstamo base
Disponible Línea de crédito total = Disponible de Sublinea base + Disponible Sublinea extensiones
# Para el Préstamo que pasa de Extensión pre aprobada a Rechazado
Nuevo Disponible sublinea extensiones= Disponible Sublinea extensiones + Importe del Préstamo extendido
Disponible Línea de Crédito total = Disponible de Sublinea base + Disponible Sublinea extensiones
Pendiente de definir el esquema de notificaciones
6.2 Inactivo por vencimiento del Contrato y/o la Carpeta crediticia
Cuando un Comprador pasa al estado Inactivo porque alguno o ambos de los documentos anteriores vencieron:
Las Liquidaciones en estado Aprobado o Pago no confirmado (es decir, NO fue abonada aun al Proveedor) deben pasar al estado Rechazado
Si los Préstamos asociados están en estado Aprobado pasan a Rechazado
Si los Préstamos asociados están en estado Extensión pre aprobada ambas líneas pasan a Rechazado
En ambos casos, si aplica el proceso automático, se cancelan las TXs de pago asociadas a los Prestamos y Liquidaciones pasando del estado Pago programado a Pago cancelado.
Adicionalmente, la Factura debe pasar del estado Aprobada con financiamiento a Aprobada sin financiamiento
Hay cambios en las líneas de crédito
# Si el Préstamo que pasa de Aprobado a Rechazado es base
Nuevo Disponible sublinea base= Disponible Sublinea base + Importe del Préstamo base
Disponible Línea de crédito total = Disponible de Sublinea base + Disponible Sublinea extensiones
# Para el Préstamo que pasa de Extensión pre aprobada a Rechazado
Nuevo Disponible sublinea extensiones= Disponible Sublinea extensiones + Importe del Préstamo extendido
Disponible Línea de crédito total = Disponible de Sublinea base + Disponible Sublinea extensiones
Pendiente de definir el esquema de notificaciones
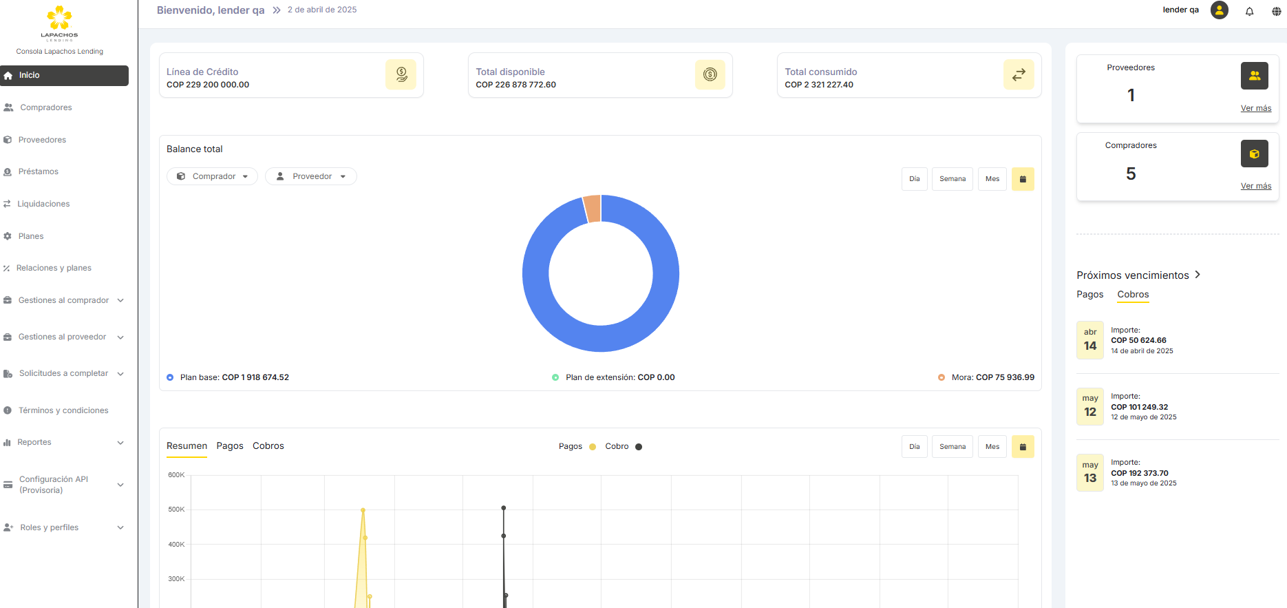
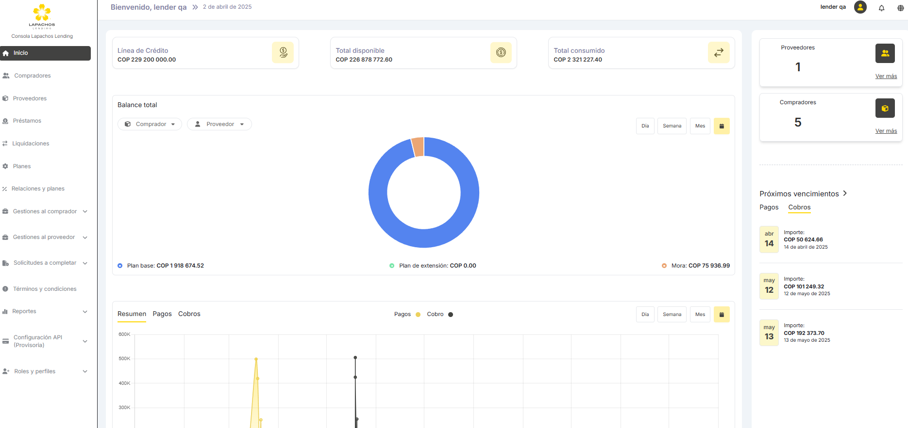
7. Impacto en los Dashboards de los cambios en los flujos de extensión y refinanciación
Los cambios desarrollados en el Sprint 29 requieren hacer las siguientes modificaciones en los Dashboards de las Consolas del Comprador y de Lapachos Lending:
En Próximos vencimientos, tanto los cobros como los pagos deben mostrar los Importes a cobrar o a pagar
En el diagrama de la parte inferior tanto el Resúmen, como los cobros y los pagos deben mostrar los Importes a cobrar o a pagar


















