Se revisarán los hitos desarrollados en el Sprint
Definición de condiciones uso para las Líneas y sublíneas de Crédito
Prestamos extendidos
Calculo de Aranceles del servicio ante aprobación de factura y de préstamo extendido
Cambios y nuevas definiciones en la usabilidad de la plataforma
Reportería
Dashboard en la Consola del Comprador
Definición de condiciones uso para las Líneas y sublíneas de Crédito y la solicitud de Prestamos extendidos
Consola Lender
Se registran correctamente la Línea y Sublinea de Crédito siendo la de extensiones la diferencia entre las dos anteriores.
Se visualizan correctamente:
Línea de credito total
Sublinea base
Sublinea extensiones
Consola Proveedor
El Proveedor genera una Factura por un monto menor al de la Sublinea base
Consola Comprador
Al aprobar la Factura, se observa el descuento del monto de la misma sobre la Línea total de crédito, como así también la Deuda y el Disponible.
A revisar para el próximo sprint. Deben aparecer estos datos en la sección de facturas ? Quizás es mejor en el de Prestamos.
Línea de crédito total = Sublinea base + Sublinea extensiones
2.000.000 = 500.000 + 1.500.000
Nuevo Disponible sublinea base = Disponible Sublinea base - Monto de factura
200.000 = 500.000 - 300.000
Disponible Línea de crédito total = Disponible de Sublinea base + Disponible Sublinea extensiones
1.700.000 = 200.000 + 1.500.000
Cuando el Proveedor genera una Factura por encima del Disponible para la Sublínea base se observa correctamente el mensaje.
Se observa que esta factura no tiene impacto en las líneas de crédito
Cuando un Préstamo base se ejecuta se observa que los estados tanto de la factura que lo origino (Pagada) como del Préstamo (Ejecutado) son correcto.
Es posible dar de alta Facturas con fechas futuras o pasadas. Pendiente de definición de Producto limitantes para la carga.
Consola Lender
En la Consola Lender, el Préstamo generado por la aceptación de la Factura por parte del Comprador (con línea de crédito disponible), aparece en estado Pendiente.
Consola Comprador
Si el Comprador cancela un Préstamo base se
Se observa que se actualiza correctamente el disponible
Línea de crédito total = Sublinea base + Sublinea extensiones
2.000.000 = 500.000 + 1.500.000
Nuevo Disponible sublinea base = Disponible Sublinea base - Monto de factura
500.000 = 200.000 + 300.000
Disponible Línea de crédito total = Disponible de Sublinea base + Disponible Sublinea extensiones
2.000.000 = 500.000 + 1.500.000
Consola Lender
Al cancelar un Préstamo se actualiza correctamente el disponible en su Consola
Consola Comprador
Si el Comprador requiere solicitar un préstamo extendido
Se observan que los datos a informar al Comprador para la aceptación del prestamos son correctos
Al aceptar el Comprador los datos asociados al préstamo extendido se observa que se genera una nueva línea en el detalle con es estado Creado.
Si el Comprador solicitara un Préstamo extendido dos días antes de la fecha de vencimiento del Préstamo base
Consola Lender
Al solicitar el Comprador el Préstamo extendido se visualiza el mismo en la Consola Lender en estado Creado.
Al aceptar la solicitud
Se observa el cambio correcto de Creado a Pendiente para el Préstamo extendido y de Pendiente a Extendido para el Préstamo base.
Solo para el Préstamo extendido en estado Pendiente queda habilitada la acción Ejecutar.
Al ir a la sección Compradores se observa que las Líneas y sublineas de crédito se actualizaron en forma correcta.
Línea de crédito total = Sublinea base + Sublinea extensiones
2.000.000 = 500.000 + 1.500.000
Nuevo Disponible Sublinea base = Disponible Sublinea base + Monto de factura
500.000 = 300.000 + 200.000
Nuevo Disponible Sublinea extensiones = Disponible Sublinea extensiones - Monto del Préstamo
1.290.140 = 1.500.000 - 209.860
Disponible Línea de crédito total = Disponible de Sublinea base + Disponible Sublinea extensiones
1.790.140 = 500.000 + 1.290.140
Cuando el Comprador cancela el Préstamo extendido
Consola Lender
Desde la Consola se verifica la cancelación del Préstamo extendido
Calculo de Aranceles del servicio ante aprobación de factura y de préstamo extendido
Se observan los cálculos de fees y comisiones asociados tanto al Préstamo base como al extendido
Fee procesamiento Base Lend2b
El calculo esta bien realizado y con la fecha de emisión correcta
Monto de factura * 0.15%
FACTURA 1: 300.000 * 0.15% = 450
FACTURA 3: 100.000 * 0.15% = 150
Fee procesamiento Base AMEX
Monto de factura * 0.16%
FACTURA 2: 200.000 * 0.16% = 320
Comisión Base
El calculo esta bien realizado y con la fecha de emisión correcta
Monto de la factura * 0.04%
FACTURA 1: 300.000 * 0.04% = 120
FACTURA 1: 100.000 * 0.04% = 40
Fee procesamiento Extendido
El calculo esta bien realizado
((1,86%/Días del año) * Días de extensión) * Monto total financiamiento
FACTURA 1: ((1,86%/360) * 70) * 209.860,67 = 759.00
Comisión extendida
Se observa un error en el calculo
((TNA/Días del año) * Días de extensión) * Comisión (10%)* Monto total financiamiento
FACTURA 2: ((5%/360) * 70) * 10% * 209.860,67 = 204.03
Importante: Además de la revisión en alguno de los cálculos es necesario:
Eliminar la tercera fila que esta en 0
Para todas las filas están en blanco las fechas de ejecución que pueden ser calculadas o definidas desde el momento de la emisión de cada arancel.
No están funcionado ninguno de los filtros
No se están reflejando las líneas de crédito en la cabecera de la sección
Cambios y nuevas definiciones en la usabilidad de la plataforma
Se revisaron los desarrollos acordados y se observan que en el ambiente QA están correctos en cuanto al orden de los datos en la pantalla de Detalle como en el alta y modificación de Compradores y Proveedores
Reporteria
La sección de Reportes de la Consola Lender detalla los siguientes reportes:
Facturas
Aranceles del Servicio
Una vez que el Lender selecciona que reporte quiere ver se accede al detalle actual tanto de Facturas como de Aranceles del Servicio
Se observan que los datos visualizados son correctos.
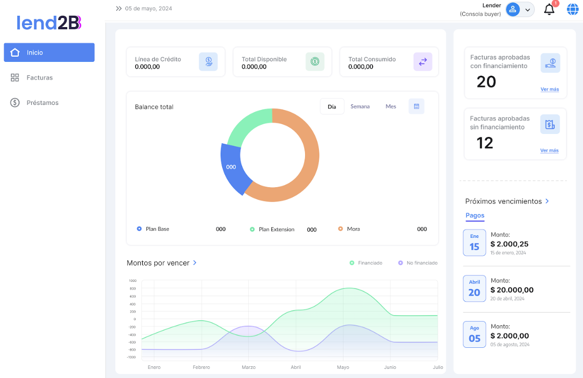
Dashboard en la Consola del Comprador
Al acceder a la Consola del Comprador se observa algunos errores en los datos mostrados:
En la cantidad de facturas con y sin financiamiento
De acuerdo a lo cargado hay dos facturas cargadas y ambas son con financiamiento. Al seleccionar alguna de las dos opciones lleva a la sección Prestamos.
En el Balance total se observan que los montos tanto de base como de extensión deberían estar en 0 dado que están pagos todos los prestamos
Al igual que el punto anterior, los próximos vencimientos debería también estar en 0.




























